NiceHash Firmware powered by MARA!
Dear NiceHash users!
We are excited to announce a new addition to our extensive product suite for ASIC miners: NiceHash Firmware powered by MARA.
Now you can experience the groundbreaking technology that is developed by Marathon.
![]()
Marathon Digital Holdings is the largest, most efficient, and, most importantly, the most technologically advanced publicly traded Bitcoin miner. Its advanced firmware is one of the best on the market and features an innovative auto-tuning of your ASIC machines. This, combined with NiceHash's extensive knowledge about retail users, huge user base, and human technical support in 9 different languages, is why this alliance is destined for success.
With this exciting alliance, MaraFW branded under NiceHash Firmware, powered by MARA, will be available to all miners worldwide, big or small. This is not only a great opportunity for retail or home miners but also helps with the decentralization of hashrate geographically.
A quote from Ashu Swami, CTO of Marathon Digital Holdings:
We are thrilled to be working with NiceHash to expand the reach of our cutting-edge firmware to the global mining community.This collaboration allows us to bring advanced safety and optimization features to Bitcoin miners of all sizes, enhancing their performance and profitability.

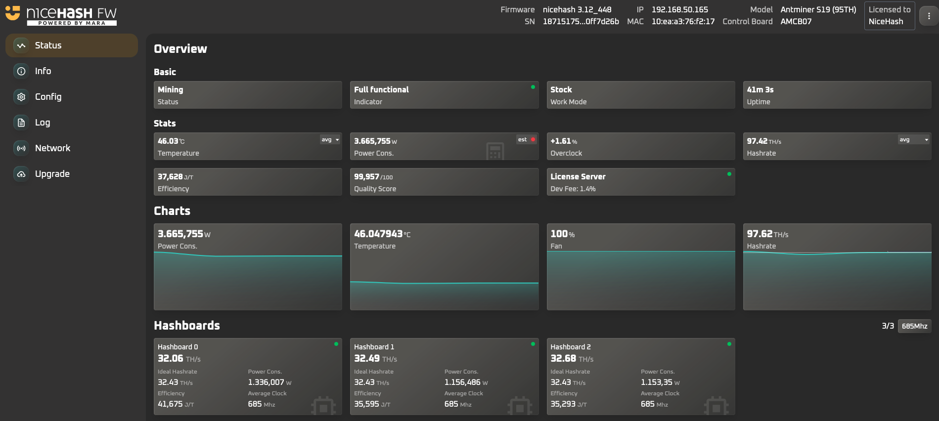
What sets NiceHash Firmware powered by MARA apart from others?
- NiceHash Firmware (NHFW) offers one of the lowest fees in the industry, just 2% for all users and only an astonishing 1.4% for miners using NiceHash as a pool.
- Highest efficiency results compared to competitive firmware.
- Tailored Environment Profiles allow firmware to be installed on ASICs running Air, Hydro, and Single Phase or Two Phase Immersion cooling.
- And most importantly, you get access to Marathon's elite mining technology.
FAQ
Who can use NiceHash Firmware?
NiceHash Firmware is intended for all Bitcoin miners with supported ASIC models.
How to upgrade from Stock Firmware to NiceHash Firmware?
The firmware is best installed via the NiceHashTools program. A detailed installation guide is available here. It can also be installed via an SD card.
The NiceHashTools and firmware files can be found on the NiceHash Download Center.
What are the fees for NiceHash Firmware?
NHFW default fee is 2% and only 1.4% when using the NiceHash pool.
What features does NiceHash Firmware offer?
Among others, the most imporant ones are:
- Auto-tune based on Power Target, Hashrate Target, or Percentage Adjustment
- Tailored Environment Profiles for Air, Hydro, Single or Two Phase Immersion Cooling
- Intelligent thermal protection to prevent overheating
- Custom Hashboard detailed view
- Compatibility with NiceHash ASIC Manager, Foreman, Awesome Miner, BTCtools and others.
What ASIC models are supported on NiceHash Firmware?
Supported BTC miners:
- S19
- S19J
- S19 Pro
- S19J Pro
- S19 XP
- S19 Pro+
- S19K Pro
- S21
- S21 Pro
- T21
Supported Kaspa miners:
- KS5 Pro
- KS5
- KS3 (9.4 TH)
- KS3 (3.6 TH)
What pools are supported?
All mining pools are supported. Note that the firmware fee is 2% when using any other pool than NiceHash, where the fee is only 1.4%.
I have thousands of machines. Where can I contact you?
Contact us at farm@nicehash.com.